运维管理平台
运维管理平台
运维管理平台
  • 解决领导的需求
  • 解决一线用户需求
  • 解决技术人员需求
  • 实时掌握运维全局
    实时掌握运维全局
  • 高效管控问题进度
    高效管控问题进度
  • 数据支撑运维决策
    数据支撑运维决策
  • 快速提交故障并查处理进度
    快速提交故障并查处理进度
  • 自助获取常见问题解决方案
    自助获取常见问题解决方案
  • 便捷申请 IT 资源简化流程
    便捷申请 IT 资源简化流程
  • 快速响应故障并跟踪处理进度
    快速响应故障并跟踪处理进度
  • 统一管理运维任务避免遗漏
    统一管理运维任务避免遗漏
  • 沉淀运维知识方便复用参考
    沉淀运维知识方便复用参考
企业知识库
打开工单后点击知识库查询,即可按问题类型或搜索关键字,查询解决方案、常见问题等内容,为终端用户提供更快捷的解决方案,助力 IT 技术员提升服务效率。
  • 01
  • 02
可视化管理
平台能够通过显示大屏总览、平面地图、设备结构图、设备列表等不同的方式实现集成管控。根据需求可以展示各子系统的实时运行信息。

金耀.png

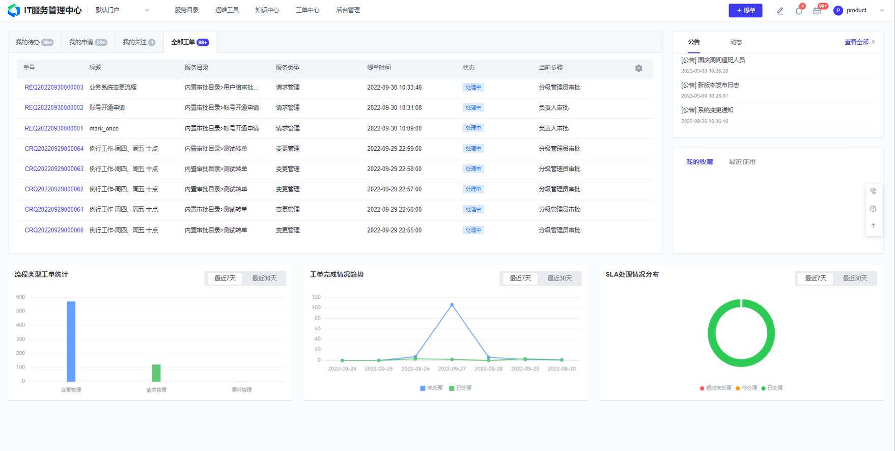
IT服务管理平台
IT 服务管理平台包含流程类型工单统计、工单完成情况趋势分析、SLA 处理情况分布呈现等功能。

ITSM.png

远程协助
现场服务与远程协助协同并行,成功搭建起高效沟通桥梁,不仅显著优化了用户体验,更有效提升了整体服务效率,为服务质量升级奠定坚实基础。
  • 智能无缝连接
    智能无缝连接
    支持跨平台、跨网络一键发起远程会话。用户只需提供临时码,无需预装复杂软件。采用端到端加密与多重身份验证,连接稳定且安全无忧,极大降低使用门槛。
  • 全渠道支持接入
    全渠道支持接入
    集成电话、邮件、工单、IM等多种求助渠道。用户从任意入口发起请求,工程师均可在统一平台快速响应并接入,实现上下文无缝衔接,提升服务响应效率。
  • AI辅助智能诊断
    AI辅助智能诊断
    内置AI助手实时分析用户操作与环境数据,自动匹配知识库文章或历史解决方案。可智能预判故障根源并提供处理建议,大幅缩短工程师排查时间。
  • 会话后自动生成报告
    会话后自动生成报告
    每次远程会话结束后,系统自动生成含操作记录、解决方案、所用时长的服务报告,并同步至知识库。支持一键发送用户,实现服务过程透明化与知识沉淀自动化。
移动运维
支持移动端实时态势监测与业务全流程闭环管理,更可依据企业个性化需求定制功能集成,助力高效便捷管理。

移动运维 (1).png

AI客服平台
AI客服平台集成自然语言处理与智能工单系统,7x24小时即时响应客户咨询。它能自动排查常见故障、智能分派工单并提供解决方案,大幅提升首解率与运维效率,为IT运维团队赋能,实现降本增效。
  • 自动化常规处理
    自动化常规处理
    自动执行密码重置、状态查询、常见故障修复等标准化流程,快速解决高频问题,释放人力专注于处理更复杂的运维任务。
  • 智能精准分流
    智能精准分流
    通过语义分析自动理解用户问题,并精准路由至对应知识库或工程师,实现高效工单分发,显著提升团队处理效率。
  • 7*24H在线
    7*24H在线
    提供全天候自动服务,即时响应客户咨询,有效减少等待时间,避免因排队或非工作时间导致的服务延迟,提升客户满意度。
  • 数据驱动洞察
    数据驱动洞察
    记录并分析所有交互数据,生成服务报告与知识图谱,精准识别共性问题和优化点,为服务改进与决策提供数据支持。